Из 2-ки в 3-ки - насколько это хорошая идея?
Интерьерное решение жилых помещений.
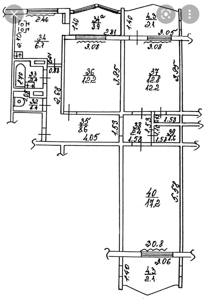
Здравствуйте! Слышала,, некоторые переделывают такие квартиры в 3-ки. Насколько удобно детям жить в длинной комнате, разделенной надвое? Есть у кого-нибудь опыт подобный?
Лучший ответ
Вера
А сделать самый минимальный коридор? Чтобы комната была не проходная, а у каждой комнаты свой вход.
По любому надо чертить, замерять и мебель смотреть встанет или нет.
Я бы поделила. Но деление и планировку отдала бы дизайнеру. У них большой опыт, точно все будет учтено и поделено правильно.
Может есть возможность балкон утеплить и объединить с комнатой, чтобы площадь больше была.
А стена 3.23 - несущая? Может её можно сместить, уменьшив правую комнату?
Нужно консультировать я со специалистами, они вам лучший вариант предложат.
18.02.2022
Ответить
Татьяна Специалист по недвижимости
это лучшая планировка двушки в серии п44, наличие второго окна очень кстати и вполне можно сделать две изолированные спальни. А еще видела как объединяют лоджию с комнатой и получается отличный метраж и кухня тут классная, единственный недостаток это прихожая.
18.02.2022
Ответить
Rinika
Татьяна Специалист по недвижимости, а что не так с прихожей? По-моему она наоборот очень даже удачная.
19.02.2022
Ответить
Татьяна Специалист по недвижимости
Rinika, там около двери простенок маленький, шкаф 60 ка не встанет
19.02.2022
Ответить
Ксения
Делите, конечно, и обязательно стеной, а никакими не шкафами-перегородками. И желательно чтобы не проходная комната получалась. У меня дети 11 и 8, в том году расселили их по комнатам и выдохнули. Пока ремонт делали, постоянно были конфликты что кто-то кому то мешал. Пока маленькие были, нормально уживались, а после 10 лет началось.
18.02.2022
Ответить
Аня
Есть программа remplanner. Вы можете нарисовать там свою комнату. Нарисовать желаемые новые стены и двери. Расположить внутри мебель под ваши размеры. И наглядно увидите, что получится. Но получится хорошо, уже видно.
18.02.2022
Ответить
Мария
Скажу по своему опыту, вполне достаточно для детей-подростков комнаты по 9 метров. И можно их разделить.
18.02.2022
Ответить
нинель
Вот мы такую комнату и поделили, у меня правда трешка, но размеры этой комнаты такие же, серия п44. Получилась одна проходная, одна изолированная. Балкон не объединяли, мне кажется, он узковат.
20.02.2022
Ответить
Ульяна
нинель, Нинель, можете показать, что получилось? Какой функционал комнат? Что из мебели встало? И по кв. метрам. Спасибо!
20.02.2022
Ответить
DonаDebedonа
Мы разделили дочерям комнату 18,5м², да одна проходная, но туда кроме них ни кто и не заходит. В каждой комнате кровать, тумба, стол, шкаф угловой и платяной. Вполне нормальные уютные комнаты, но дочки подростки, им больше и не нужно. Вот одна из получившихся комнат. Другой фотографии к сожалению нет
18.02.2022
Ответить
Таша
попробуйте эту комнату просто зонировать для двоих детей, а не делать отдельные комнаты.
18.02.2022
Ответить
Ульяна
Таша, дети разнополые. Старшему сыну (11 лет) очень нужно личное пространство уже
18.02.2022
Ответить
Таша
Ульяна, так я и предлагаю зонировать, только не наглухо, а как вариант-перегородкой раздвижной или портьерой, которая крепится к потолку. Это если нужно побыть одному. Можно к части сына еще и балкон присоединить
18.02.2022
Ответить
Galka
Смотря, какие альтернативы... Жить в проходной комнате не так удобно, как в изолированной, но лучше, чем когда совсем нет своей комнаты...
18.02.2022
Ответить
Ольга
Ульяна, я за разделить, но не пойму как без проходной комнаты это сделать?
18.02.2022
Ответить
Екатерина
Аня, комната получается примерно 7м.... это если на мини коридорчик 1 м взять, так как меньше там не получится наверное..
18.02.2022
Ответить
Аня
Екатерина, если автор и лоджию будет присоединять, то можно у соседней комнаты взять ещё кусок. Либо нишу под шкаф платяной оттяпать. Но если не будет присоединять, то личные 7 метров это лучше, чем общие 19 с братом. 1 метр на коридорчик - оптимально.
18.02.2022
Ответить
Екатерина
Аня, возможно, но если бы правильной формы была комната. А тут у окна можно скеативить рабочее место , но на мой взгляд главная проблема будет данной комнаты это расположение полноценной кровати так как детки уже не маленькие) и даже есл оттяпать кусок у соседней, то особо это не поможет.
18.02.2022
Ответить
Аня
Екатерина, у меня все помещается, если размеры комнаты верные указаны ) Кровать - 200 на 90 (или 205 на 95) слева. Справа шкаф. Я за шкаф-купе с учётом того, что каждый сантиметр дорог. У окна (любого, как в жизни удобнее будет) - стол. А в оставшиеся места у стены - закрытый неглубокий шкаф под книги, игры и тп. Кровать с ящиками внизу. Для игрушек, постельного белья.
Екатерина, у меня все помещается, если размеры комнаты верные указаны ) Кровать - 200 на 90 (или 205 на 95) слева. Справа шкаф. Я за шкаф-купе с учётом того, что каждый сантиметр дорог. У окна (любого, как в жизни удобнее будет) - стол. А в оставшиеся места у стены - закрытый неглубокий шкаф под книги, игры и тп. Кровать с ящиками внизу. Для игрушек, постельного белья.
18.02.2022
Ответить
Аня
Екатерина, у меня в квартире есть коридорчик 90 см. В принципе, тоже реально и 90 сделать, с учётом, что тут он не длинный будет, идти недалеко, и дверь полноценная встанет.
18.02.2022
Ответить
Екатерина
Аня, ну я примерно прикинула полотно 70, проем соответственно 80, ну и по 20 с каждой стороны . Наверное и 90 можно. И дверь 60 можно поставить
18.02.2022
Ответить
Аня
Екатерина, по 20 необязательно оставлять. У нас двери некоторые стоят вплотную к стене, все удобно. При коридорчике 90 см дверь (полотно) 80 см встает, это я сейчас стою и глазами перед собой вижу дома, а не фантазирую )
18.02.2022
Ответить
Екатерина
Ольга, ну метровый коридор и 70 двепь даст возможность занести мебель в разобраном виде. Если коридор не длиный получится. Хотя квадраты от площади комнат достаточно отнимет. Минимум минус порядка 4 кв. Может и проходная еомната будет и предпочтительнее.
19.02.2022
Ответить
Екатерина
Ольга, да и 60 дверь тоже даст пронести в разобраном виде. Под 60 дверь проем сам 70. Но трудновато и жалко столько метров мне было бы на коридорчик.. при 20кв 4 отдавать на коридор...
19.02.2022
Ответить
Ольга
Екатерина, ровно то же я писала ниже. Я бы наверное предпочла проходную комнату
19.02.2022
Ответить
Аня
Екатерина, нашла планировки квартир в нашем городе, тут от застройщика коридорчик даже 0.84, 0.88 м. Это панельные дома позднего СССР. То есть норма. Я в них бывала, нормально.
19.02.2022
Ответить
Екатерина
Аня, да я не спорю что и 88 имеет место быть) но в даном случае забирать практически 3- 4 м на коридор мне бы было жалко. А планировка на вашей картинке хорошая, только вот коридор все таки мне узковат был бы, хотя я далеко не "габаритный" человек. Да плюс был без дверей, а там ванна и туалет, постояно туда бегают)
19.02.2022
Ответить
Аня
Делите, конечно. Только 2 изолированных сделайте, не проходные. У моего старшего комната 8.5 м2, более чем достаточно. Даже мне там не тесно. Он с братьями умудряется там играть... Втроём.
18.02.2022
Ответить
Оставшиеся комментарии доступны после регистрации
Зарегистрируйтесь и получите полный доступ ко всем функциям сайта.